Este divisor de frecuencias para altavoces separa los canales de graves / medios y agudos. La atenuación es de 6 dB por octava y es simple de montar.
El filtro separador que describimos se puede utilizar con amplificadores de hasta 50 W y los valores de datos son para los altavoces de 4 y 8 ohms. En este tipo de circuito se deben utilizar capacitores despolarizados, pero en su defecto podemos usar dos capacitores en oposición, como muestra la figura 1.
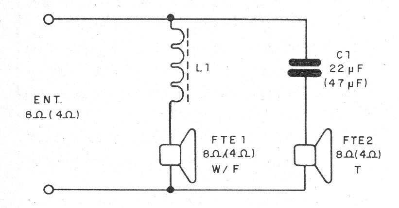
En la figura 2 damos el diagrama del divisor que utiliza sólo componentes pasivos.
La figura 3 muestra el aspecto real del montaje.

La bobina L1 se enrolla en un carrete teniendo un bastón de ferrita de 1 cm de diámetro por aproximadamente 5 cm como núcleo. Se debe utilizar un hilo 22AWG para potencias de hasta 20 W y de cable 16 para potencias de hasta 50 W.
Para una impedancia de 8 ohms enrollamos 220 espiras y para 4 ohms enrollamos 150 espiras. El altavoz de medios y graves debe ser del tipo full range y el de agudos un tweeter de buena calidad.
Lista de material
L1- Bobina - ver el texto
C1 - 22 uF despolarizado o dos de 47 uF en oposición - electrolíticos a 25 V
Varios:
Hilos esmaltados, bastón de ferrita, soldadura, etc.





