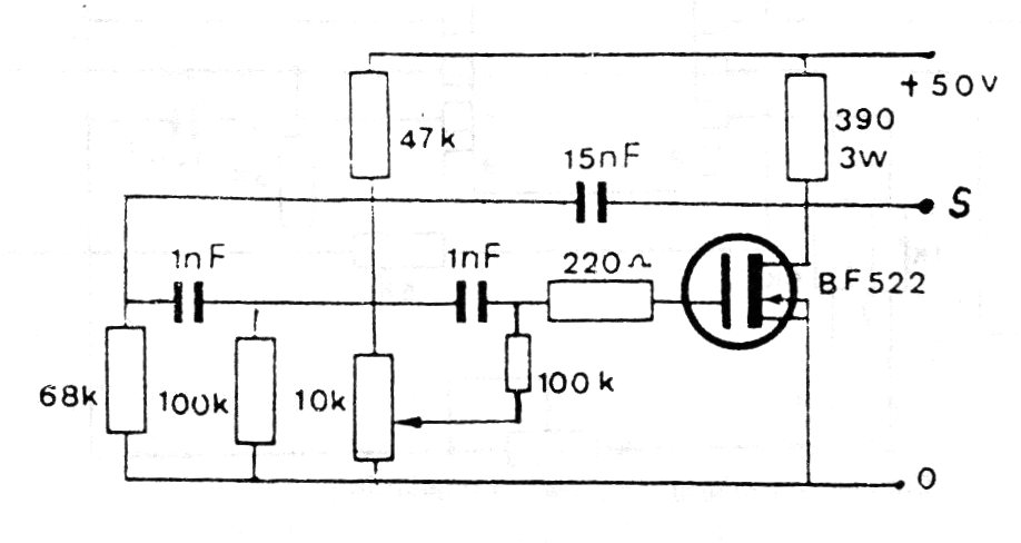
Encontramos este circuito en una documentación francesa antigua. El transistor usado es poco común actualmente, pudiendo ser sustituidos por equivalentes modernos. La frecuencia se ajusta en el potenciómetro, situando el punto de oscilación en torno a 600 Hz. La alimentación, de hecho, puede oscilar entre 9 y 12 V.




