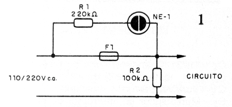
El circuito que presentamos utiliza sólo tres componentes con el fin de indicar cuando el fusible de algún aparato conectado a la red se quema. Una lámpara de neón se enciende, indicando esto.
El resistor R2 sirve para evitar un fallo de indicación de un fusible bueno si el circuito está abierto, ya sea por sus propios controles o por fallo.
La lámpara de neón puede ser de cualquier tipo sin resistencia interna de limitación y debe instalarse en un lugar visible.
En la figura 1 tenemos el diagrama del aparato que se basa en un fusible común tipo cartucho miniatura.
El circuito también se puede utilizar con otros tipos de fusibles y hasta disyuntores. En la figura 2 tenemos las conexiones reales que deben ser hechas con cuidado. Las resistencias usadas son de 1/8 W.
Lista de materiales:
R1- 220k ohms - resistor - rojo, rojo, amarillo
R2 - 100 k ohms - resistor - marrón, negro, amarillo
NE-1 - Lámpara de neón común
F1 - fusible de cualquier tipo de acuerdo con el aparato o instalación protegida.
Varios:
Hilos, soldadura, etc.





