Contrariamente a lo que muchos predican (con total desconocimiento del tema), la enseñanza de la electrónica digital, lógica y Álgebra de Boole es más que nunca fundamental para poder trabajar con microcontroladores. Con la disponibilidad de relés de 5 V (que pueden ser alimentados por fuentes TTL) e incluso de 6 y 12 V baratos, estos componentes pueden ser utilizados tanto en la docencia, como en la experimentación e incluso con fines prácticos en la elaboración de funciones lógicas. En este artículo veremos cómo se puede hacer esto.
Las funciones lógicas no sólo son importantes para entender cómo funcionan los microcontroladores, sino que también se pueden utilizar en la interconexión en condiciones especiales, por ejemplo, cuando existe el problema de latencia, la detección simultánea de señales de Sensores, o incluso la accionamiento simultánea de cargas.
El microcontrolador no hace todo, e incluso hay casos en los que no puede hacer cosas que son aparentemente simples.
El uso de funciones lógicas puede ser necesario y pueden ser implementados o entendidos incluso con circuitos simples usando relés, como los descritos en este artículo.
Los relés se pueden utilizar para activar los tipos de carga más diferentes: de osciladores o LEDs indicadores, incluso motores pequeños o dispositivos conectados a la red eléctrica, como se muestra en la figura 1.

Por supuesto, la lámpara puede ser intercambiada por otras cargas, tales como un LED de serie con una resistencia de 470 ohms (6V) o un circuito oscilante como se muestra en la figura 2.
El terminal rojo del montaje en matrix va al contacto NA del relé como se muestra en la figura 3.
Los circuitos:
A continuación, damos varios circuitos para simular las funciones lógicas comunes. Los relés pueden ser de 5, 6 o 12 V con corrientes de 20 mA a 100 mA y una fuente de alimentación adecuada.
a) Función SI o No-inversor
Esta es la función más simple que activa la carga si el nivel de la señal de entrada es 1. Es decir, una tabla verdad sería:
A S
0 0
1 1
En la figura 4 tenemos la forma de implementar esta función con un relé:
Los contactos representados son NA y C.

b) Función No (Not) o Inversor
En la figura 5 tenemos la manera de implementar un inversor usando un relé. Los contactos utilizados son NF y C. La tabla verdad será:
A S
0 1
1 0

c) Función Y (AND)
En la figura 6 tenemos la manera de implementar la función Y (AND) con dos entradas, en los casos interruptores. Los interruptores, en una aplicación práctica, pueden ser sustituidos por sensores.
La tabla verdad para esta función es:
A B S
0 0 0
0 1 0
1 0 0
1 1 1
d) Función O (OR)
La figura 7 muestra cómo implementar una función de dos entradas O (OR) usando un relé. Los contactos de relé son los NA y C. La tabla verdad para esta función será:
A B S
0 0 0
0 1 1
1 0 1
1 1 1

e) Función No y (NAND)
Esta función se implementa utilizando los contactos C y NF del relé. En la figura 8 tenemos la manera de conectar los sensores o interruptores y debajo de la tabla verdad.
A B S
0 0 1
0 1 1
1 0 1
1 1 0

f) Función NEM o No- Y (NOR)
En este caso, la salida se activará (1) cuando ambas entradas estén deshabilitadas, esto es, ni una ni la otra. El circuito se implementa con un relé, como se muestra en la figura 9. Tenga en cuenta que hacemos uso de los contactos NF y C.
La tabla de la verdad será la siguiente:
A B C
0 0 1
0 1 0
1 0 0
1 1 1

g) Función O Exclusivo (Exclusive OR)
Para esta función, un poco más sofisticada, necesitamos interruptores (llaves) o sensores duales. Esto es necesario, porque cuando un sensor se enciende en la mitad del otro se apaga. Podemos utilizar para este propósito una tecla H, donde las secciones se conectarán alternativamente.
El circuito de esta función implementado con relés se muestra en la figura 10.
La tabla verdad para esta función es:
A B S
0 0 0
0 1 1
1 0 1
1 1 0
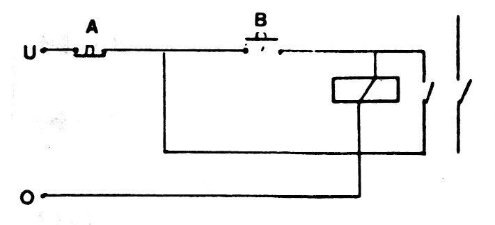
h) Memoria o Biestable
Para implementar esta función necesitamos un relé con doble contacto, como se muestra en la figura 11.
Con un pulso producido por B, el relé se cuelga alimentando la carga externa (nivel 1 de salida) y por lo tanto permanece, incluso después de que B está apagado.
Para rearmar el circuito debe apagarse en A, es decir, nivel 0 en esta entrada.
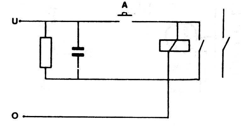
i) Monoestable
Cuando la señal de entrada desaparece, el capacitor mantiene el circuito alimentado durante un tiempo que depende de su valor. Para relés comunes de 5 a 12 V con unos pocos cientos de ohms los capacitores de 100 uF a 4700 uF pueden proporcionar tiempos de hasta varios segundos. El circuito se muestra en la figura 12.
j) Circuito Oscilador o clock
Podemos hacer que un relé oscile produciendo una señal rectangular aprovechando la inductancia de su bobina y capacitancia entre los espirales, como se muestra en la figura 13. Con la conexión de un capacitor de 100 nF a 100 uF en paralelo con la bobina podemos reducir la frecuencia de la señal generada.

Conclusión
En el último siglo, uno de los pioneros de la informática construyó un ordenador utilizando sólo relés. Aunque los cálculos realizados fueron muy sencillos, no podemos dejar de considerar el circuito utilizado como una aplicación digital.
Hoy en día se utilizan relés con muchos otros fines e indispensables en escudos para microcontroladores. Sin embargo, todavía se pueden utilizar con fines didácticos y experimentales, como hemos visto en este artículo, e incluso en la solución de problemas de automatización muy simples que dispensan el uso de un microcontrolador.
De hecho, en nuestros días muchos piensan en el microcontrolador como una solución para todo. Pero, hay casos en los que es un cañón para matar a un mosquito. En este caso, las cosas sencillas, como los relés, pueden ser la solución.










